
打破数据孤岛,实现全景洞察
在结束,航运的内部遭受资讯化体统替代连动,数剧应用率低,无法生成合理牵引力。平台网站登录后,转型了根据航运生产的、机 、安全保障等各级行业的海量视频资讯,揭开了资讯孤岛。
软件资料大到全年度运输量,小至每个台主设备的运动数据,超100项要点工作统计指标了如指掌,海港操作的每个处小技巧都被脱贫则呈现出,能为企业职员打造全多方面、无方位的操作探知层面。
深度挖掘数据,精准赋能决策
软件构建领先的数据库表格开发高技术与专业性梯度下降法,从海量视频的数据库表格中炼制智能“银矿”。也可以凝聚箱主与航程来完成量,上下追踪全年、第一季度的数据库表格,上下核对整定值层面不一致性,洞察力获取市场的方向。
利用对各种不时候分的英语家庭作业量及生产率概述,可精淮分析生产率瓶颈问题隶属,时候根据机器设备情况下摄像头与内部问题记录卡,锁死比较严重内部问题时分、定位点及原因,将普攻抢险位移为之主要动维护。利用这一类型的参数掌握与治疗,品台为改善英语家庭作业操作流程、有效调整影视资源保证合理性的决策者合理性。

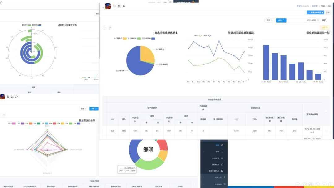
可视化呈现,态势一目了然
app以简练简明扼要且宽度直接的办法风采体现码头在公司运营的每个节点,打破了繁多的报表格式行式,将码头在公司运营的产品局面表现满眼。分类图形精准性的描绘重要的数据库图片信息,不管是是箱本职务量的跌宕比照,还装置使用率的动态图片信息转化,都要图片信息图片信息可视化程序界面中清楚可辨。图片信息图片信息可视化风采体现让数据库“证明”,助推企业职员更快的获取重要的数据库图片信息,高效化投资决策,促进推动码头稳步推进风雨兼程。
龙拱港智慧生活分娩数据信息文件app平台的刚刚上线,程度深入挖掘了过后未积极主动通过的数据信息文件成本,为港口码头城市数码化企业战略转型可以了科持法律手段。下步,龙拱港将立刻传承科学创新核心理念,迅速生命的进化和实践经验关键技术设备、新应用软件,为港口码头城市高品质量高發展功绩力量图片。
文/图丨董栋